Start Here Case Study About GitHub

MonitorMe is an open-source, fullstack observability tool
for distributed applications.

It allows you to
gather, correlate and filter
events and traces from both front-end and back-end systems.

Full-Stack Observability

Full-Stack Observability

MonitorMe offers a unified platform to oversee your entire software stack.

Easy to Manage & Deploy

Easy to Manage & Deploy

MonitorMe simplifies distributed tracing and session replay, enabling more development and less troubleshooting.

MonitorMe's Case Study

1. Introduction to MonitorMe

Distributed systems are prone to failures that can originate from various sources such as microservices, the physical machines they run on, or the networks that connect them. The ability to quickly identify and rectify these problems is crucial for maintaining system integrity and functionality. However, as these systems grow in complexity and become more decentralized, pinpointing the exact cause of a bug becomes increasingly challenging.

To aid developers in this complex environment, certain tools have become invaluable. Distributed tracing, for instance, offers a way to see how requests traverse through the system, providing insights into where things might be going wrong. This does not always provide an outright answer but significantly narrows down the possible areas of concern.

In short, distributed systems sometimes fail. The problems might be:

  • The code
  • The machine it's on
  • The network connection

1.1 What Developers Need?

In the complex world of distributed systems, developers face the daunting task of identifying and fixing problems amidst the myriad of components that make up modern applications. These systems, characterized by their decentralized nature and reliance on microservices, machines, and networks, demand tools that can cut through the complexity and provide clear starting points for troubleshooting.

The essential tools for debugging are:

  • A single tool to tell them where to start looking
  • A way to see how requests move through the system
  • Tools to understand the interaction between the front-end UI and back-end services

With these tools, developers are better equipped to tackle the challenges presented by the ever-evolving landscape of distributed systems. Distributed tracing provides a macro view of request paths, offering clues that can lead to the source of a problem, while session recording delivers a micro view, allowing developers to replicate and understand issues from the user's perspective. Together, these tools form a comprehensive debugging toolkit that addresses both the backend complexities and the nuances of front-end interactions, making the troubleshooting process more efficient and less time-consuming.

1.2 What MonitorMe Does?

Today more than ever reliable and efficient distributed systems are crucial. Despite their complexity and the inevitability of failures, developers need fast solutions for issue resolution. MonitorMe offers essential tools to simplify and accelerate debugging in modern applications.

MonitorMe's core features include:

  • Uses distributed tracing to show why a transaction went wrong
  • Combines with tools like session recording to speed up debugging
  • Helps developers fix problems faster, even though we can't guarantee systems will always work as expected

MonitorMe is here to make the complex simple. It's built to help developers spot issues quickly and get them fixed, using open telemetry for the backend and Next.js for the frontend. It's about helping you fix things faster, not making promises that everything will always work perfectly.

2. Purpose and Overview

MonitorMe is a tool designed to simplify the task of monitoring distributed systems. These systems can be complex, with many moving parts like code, machines, and network connections. When something goes wrong, it's tough to figure out where the problem is. That's where MonitorMe comes in:

  • Simplifies Debugging: By showing how requests move, it helps developers find problems faster.
  • Front-end and Back-end Integration: Works with both user interfaces and server processes to cover all bases.
  • Speeds Up Solutions: Combines different tools to help developers fix issues quickly.

MonitorMe is about turning the complex into the simple, using open telemetry for the backend and Next.js for the frontend. It doesn't promise perfection, but it does help you fix things faster.

2.1 Real-World Example: My PetShop

Imagine running an online pet store called My PetShop, with various services like user accounts, product catalogs, and payment processing. Now, what if something goes wrong?

  • Problem: A customer can't check out their shopping cart.
  • MonitorMe: You might spend hours or days trying to find the bug across different services.
  • With MonitorMe: You can see exactly where the request failed, be it the payment gateway or the catalog service.
  • Result: You fix the problem quickly, the customer is happy, and the pet gets a new toy on time!

Here's how MonitorMe helps you move from frustration to fast fixes:

Before MonitorMe

Without MonitorMe, debugging is a slow and tedious process. You spend hours cross-referencing logs and piecing together information to pinpoint where things went wrong.

After MonitorMe

With MonitorMe, the problem is immediately clear. You can quickly identify whether the failure lies within the payment gateway, the catalog service, or elsewhere. The issue is resolved faster, keeping customers happy.

My PetShop is just one example of how MonitorMe can turn a potential crisis into a quick fix. It's a practical tool for anyone managing complex systems and wanting to keep things running smoothly.

3. Understanding Observability

Observability isn't just a buzzword; it's a vital part of maintaining and understanding complex systems. Here's what it involves:

3.1 Tracing

Tracing helps track a request as it moves through the different parts of a system. If something goes wrong, tracing shows where it happened, like a detective following clues. It helps in:

  • Finding where errors occur
  • Understanding performance bottlenecks

In other words, tracing helps track a request as it moves through the different parts of a system. Imagine a package being sent from one city to another, stopping at various places along the way.

  • Trace: This is like the entire journey of the package, from start to finish. It's the big picture of what happened.
  • Span: Think of a span as one stop or part of the journey, like going from one city to the next. Each span has a beginning and an end.
  • Relationship: The trace is made up of many spans, just like a journey is made up of many stops. You can see where time was spent, what went smoothly, and where there were delays.
  • In simple terms:

    • Tracing shows you the whole story.
    • Spans are the chapters of that story.

    This helps in:

    • Finding where errors occur.
    • Understanding performance bottlenecks.

    3.2 Metrics

    Metrics are the numbers and stats that tell you how your system is doing. They're like the vital signs for your application:

    • How fast is it responding?
    • How many users are online?
    • Is there any part that's struggling to keep up?

    3.3 Logging

    Logging is the act of recording what's happening in your system. Think of it as a journal of diary for your application:

    • What actions are users taking?
    • Are there any warnings or errors to note?
    • Logs help in troubleshooting and understanding user behavior

    3.4 Real-World Example: My Petshop

    Just like in our previous example, observability plays a crucial role in managing an online pet store:

    • Tracing: Finding out why a pet food order got delayed
    • Metrics: Monitoring how many users are browsing cat toys
    • Logging: Keeping track of failed login attempts, which might indicate a security concern

    Observability, through tracing, metrics, and logging, allows developers to see inside their systems. It's like having x-ray vision for your application. With tools like MonitorMe, this vital insight is just a click away, helping you keep everything running smoothly.

    Observability provides invaluable insights into how requests are processed, whether they succeed or fail. For instance, when a request is successfully handled, traces highlight the seamless interaction between services, showcasing dependencies and response times. Conversely, when a failure occurs, traces help identify the bottlenecks or misconfigurations, such as missing data or incorrect routing, enabling faster resolution.

    Even in scenarios where a requested resource is not found, traces reveal the path taken by the request, clarifying where and why the issue arose. This visibility ensures developers can address potential gaps and maintain system reliability.

    4. Current Landscape and Solutions

    Bob is looking for ways to achieve observability for his application. Various solutions are available, each with its own benefits and challenges. Here's an overview of the different paths he can take:

    4.1 Enterprise Solutions

    • Vendors like Sentry, Datadog, New Relic: Provide observability for traces, logs, metrics.
    • Feature-rich: Everything in one package.
    • Downsides: Lack of data ownership, recurring fees. May not suit small companies with limited budgets.

    4.2 The Ideal Solution: MonitorMe

    • Ease of Enterprise: Ready-made pipeline for ease of deployment.
    • Benefits of DIY: User retains data ownership, suitable for small microservice-based applications.
    • Focused on Context: Helps you figure out where to investigate, without unnecessary extras.

    The current landscape offers various paths, from all-in-one enterprise solutions to DIY options. MonitorMe stands out as a middle ground, combining the ease of ready-made tools with the ownership and focus of open source. It provides the necessary context without overloading you with extras, helping you target your investigations efficiently.

    Our Solution: MonitorMe

    5.1 Acquiring Data from Source

    MonitorMe is designed as a full-stack tracing tool to monitor small microservice-based applications. The acquisition of data is a two-fold process that includes both client and server agents.

    Client Agent

    The Client Agent is designed to enhance website monitoring and debugging capabilities through the following methods:

    • Utilizes an open-source web session recording library to collect event data from the user's browser.
    • Periodically takes snapshots of the entire DOM and serializes the data for storage.
    • Asynchronous processing to minimize CPU time and selectively records events to manage volume.

    Server Agent

    The Server Agent leverages advanced monitoring techniques to ensure comprehensive visibility into application performance, characterized by:

    • Uses the open-source observability framework, OpenTelemetry, with custom modifications to gather span data from instrumented applications.
    • Works through context propagation, associating spans with their traces, and traces with their corresponding sessions.
    • Chosen for its Node.js SDK with automated instrumentation, requiring no code changes, and best suited for those without time to manually instrument every microservice.

    5.2 Advanced Insights into MonitorMe

    For those looking to dive deeper into the architecture, MonitorMe integrates intelligent agents with existing applications to enable automated tracing. Traces are collected in a sparse but efficient manner, ensuring only meaningful events are captured, which reduces overhead while maintaining critical insights.

    Custom Span Processors play a pivotal role in enhancing the metadata associated with each span's context object. This ensures that all relevant information is available for troubleshooting and analysis. Additionally, the relationship between traces and spans is seamlessly established, offering a clear visualization of the interactions within a distributed system.
    By leveraging OpenTelemetry, MonitorMe enhances flexibility and ensures seamless integration with existing codebases, delivering an efficient and robust solution for monitoring and debugging microservice-based applications.

    5.3 Processing and Displaying Information

    The key components for processing and displaying the information include the API server, a PostgreSQL database instance, and a Real-Time Processing Engine.

    API Server

    The API Server plays a crucial role in data management and accessibility, performing the following functions:

    • Receives data from the agents and transforms it for efficient querying.
    • Serves the transformed data to the user interface through SQL queries.

    PostgreSQL Database

    The PostgreSQL Database is central to MonitorMe's data handling strategy, offering key advantages:

    • Acts as the primary datastore, chosen for its robustness and flexibility.
    • Handles a high volume of events gathered by MonitorMe from the instrumented application.

    Real-Time Processing Engine

    The Real-Time Processing Engine is essential for maintaining the immediacy and relevance of data, equipped to perform:

    • Manages real-time data transformation and enhancement.
    • Handles challenges related to metadata propagation with OpenTelemetry by processing and attaching necessary metadata.
    • Provides capabilities for handling additional real-time analytics and processing functions, enabling more dynamic and interactive user experiences.

    This configuration leverages the strengths of PostgreSQL and real-time processing to provide an efficient, responsive system for processing and displaying information within MonitorMe. This design ensures that information is made readily available for debugging and monitoring small microservice-based applications.

    MonitorMe is designed as a full-stack tracing tool to monitor small microservice-based applications. The acquisition of data is a two-fold process that includes both client and server agents.

    5.4 Customizing Views

    MonitorMe's user interface (UI) has been thoughtfully designed to strike the right balance between ease-of-use and functionality. Our development decisions have been guided by real-world testing, including the following aspects:

    Simplicity and Power

    MonitorMe combines an intuitive interface with robust capabilities, empowering users to quickly navigate complex datasets while maintaining a clear and clutter-free experience. Whether you're diagnosing errors metrics, the balance between simplicity and power ensures that both novice and expert users can seamlessly achieve their goals.

    Practical Experience

    Our approach to development is grounded in practical experience, focusing on:

    • Real-world Testing: By developing and testing within actual microservice-based applications, we've ensured real-world applicability.
    • Error Handling: We've carefully considered how to represent errors and how users might need to interact with them.

    Community Input

    Incorporating feedback is key to our development process, highlighted by:

    • Professional Consultation: We sought input from working developers to refine the UI's functionality.
    • Needs Analysis: Our interface is designed with the features that professionals in the field find essential and practical.

    While MonitorMe's UI might not have all the features found in some larger enterprise solutions, our focus is on providing effective and engaging tools for tracing your microservices. We aim to offer a streamlined, fun, and intuitive experience that focuses on what truly matters in understanding and managing your microservice architecture.

    Challenges and Solutions

    6.1 Integration with OpenTelemetry

    Integrating OpenTelemetry with rrweb was a significant technical challenge. The incompatibility between rrweb's event streams and OpenTelemetry's context object required us to devise unique ways to bridge the two.

    Creating Context

    We created and attached contextual information to organize data by time, user ID, and session ID, helping identify the events and traces associated with a particular user session. Session IDs: A unique session identifier was created and linked to the back-end requests. A Custom Span Processor and custom middleware were employed to efficiently attach these IDs.

    Custom Span Processor & Middleware

    We overrode the default span processor to attach specific metadata, including trigger_route, user_id, session_id, and request_data. This allowed us to correctly align the events and spans.

    Solutions to Database Challenges

    We had to find solutions for database spans losing context in certain Node versions, which led to additional adjustments in data handling.

    6.2 Comprehending Data Flows

    Understanding and managing data flows was another complex aspect, involving decisions about data storage, query capabilities, write volume, and scalability.

    Database Selection

    The structured, relational nature of our data made traditional relational databases unsuitable. MongoDB's write times were appealing but fell short in querying large amounts of documents. Cassandra was chosen for its excellent handling of high-write scenarios and scalability.

    High Write Volume

    A high-performant message queuing system was needed to support very high write speeds, crucial for handling a vast amount of user-created events.

    Scaling Options

    The database cluster needed to have expansion options to support future growth. Cassandra's linear scaling and built-in data partitioning made it the perfect fit for our needs.

    6.3 Navigating UX Design Decisions

    The design of MonitorMe's user interface had to align with the goal of simplicity while providing the essential features needed for debugging.

    Minimum Necessary Features

    To make the tool as simple as possible, we offered only the critical features, omitting user experience analytics, back-end metrics, and alerting functions.

    Session Replay Inclusion

    One non-traditional feature included was session replay. Though not standard in tracing, it was considered essential for the debugging process.

    Consulting Software Engineers

    To ensure maximum utility, we engaged working software engineers in the design process, focusing on providing a user-friendly interface with clear and relevant information.

    Conclusion

    The development of the MonitorMe app was filled with intricate challenges that required innovative solutions and thoughtful decision-making. Integrating disparate tools like rrweb and OpenTelemetry necessitated a deep understanding of event management, tracing, and context attachment. Additionally, the selection of an appropriate database system that could manage structured data, support high write volumes, and scale effectively was vital to the project's success. Finally, the user interface design was tackled with a focus on simplicity and effectiveness, balancing the needs for both unique features and a streamlined experience.

    Through careful consideration of these challenges and the application of tailored solutions, the MonitorMe app represents a robust and user-friendly tool that addresses the complex demands of modern debugging. Its development process is a testament to the power of innovative thinking, technical expertise, and a commitment to delivering a product that meets the evolving needs of developers and users alike.

    7. Key Use Cases of MonitorMe

    7.1 Detecting Service Delay

    In an e-commerce application like MyPetShop, ensuring a smooth checkout process is vital for customer satisfaction. However, a delay in the payment service can significantly hamper the user experience. Let's explore how MonitorMe can address this issue:

    Payment Service is Delayed

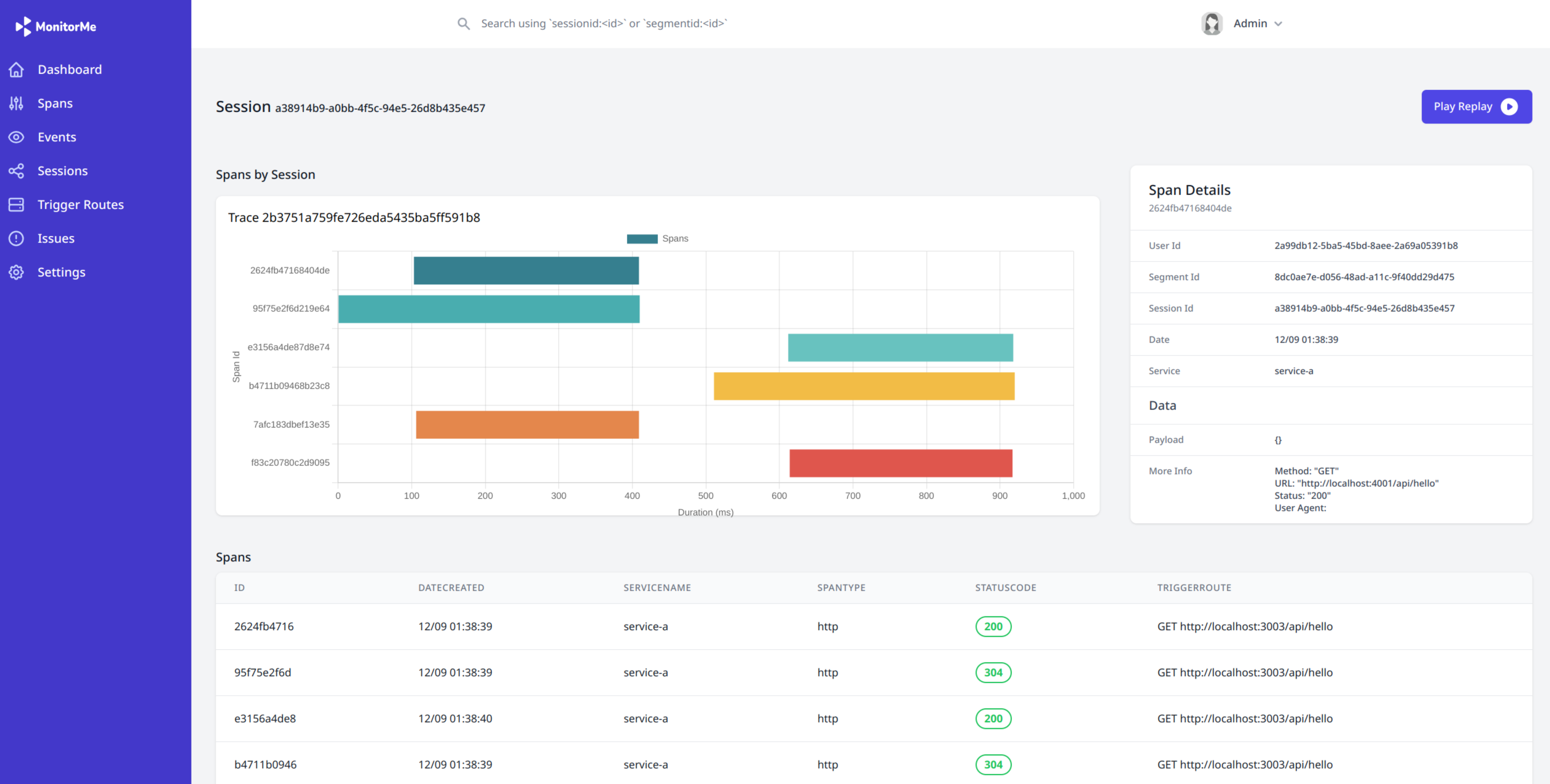
    A customer experiences a couple of seconds delay at checkout, a scenario that MonitorMe can quickly diagnose. The MyPetShop developer can search the spans for the customer's name and find the unusually long span associated with the delay.

    By clicking on the segment ID, they can view the trace closely. The longest span reveals the duration, a little over 5 seconds, and the requested URL, indicating the service causing the delay. This allows the developer to understand the nature of the problem and fix it promptly, ensuring a seamless checkout process.

    7.2 Detecting Service Outage

    Service outages can be catastrophic for an e-commerce platform like MyPetShop. MonitorMe offers powerful tools to detect and resolve these outages, particularly during critical moments like the checkout process—when the application fails just as the customer is ready and eager to place an order.

    Shipping Service is Down

    Similar to the example provided, if a customer faces an error at checkout and the order doesn't go through due to the shipping service being down, MonitorMe can make the debugging process faster and more predictable.

    Once the MyPetShop developer receives the complaint, they can immediately look for a matching span by filtering for spans after the error's occurrence time and looking for a span with a 400 or 500 status code. Inspecting the request data helps match the customer email from the complaint and identify the correct span.

    Upon finding the span, clicking on the segment ID provides a better picture, showing the trace containing that span and all other spans in that trace. The last span in the trace, having a 500 status code, is the likely source of the problem.

    Clicking on the last span reveals it refers to the shipping service. The developer can then SSH into the compute hosting the shipping service and fix it, thereby resolving the outage and restoring the functionality.

    In conclusion, we can say that MonitorMe's capabilities in detecting service delays and outages are crucial for maintaining a robust and responsive e-commerce application or any other critical web service for that matter. By providing detailed insights into the causes of delays and outages, MonitorMe enables swift troubleshooting and restoration of services. The real-world application of these features to MyPetShop's checkout process demonstrates the potential of MonitorMe to enhance user experience and ensure uninterrupted operations. Whether it's identifying a delay in payment processing or resolving a shipping service outage, MonitorMe proves to be an invaluable tool in managing the complex, interconnected services of modern e-commerce platforms.

    8. Installing MonitorMe

    8.1 Installing Server Observability Components

    To install the server observability components for MonitorMe, follow these four steps:

    • Install the Agent: Use npm to install the "monitorme-client-agent" on each service that communicates with another service.
    • Update Configuration File: Modify the configuration file provided by the "monitorme-server-agent" package. Set the serviceName to the name of the service you're instrumenting, update dbOptions to true if the service uses any of the listed databases, and change the endpoint property to point to MonitorMe's API server.
    • Import Custom Baggage: Import the customBaggage from the "monitorme-server-agent" package into the server startup file like index.js and use it as middleware.
    • Update Start Script: Modify the server's start script to initiate the tracing.js file before the main startup file, e.g., index.js. Use the command node -r monitorme-server-agent/tracing.js followed by the name of the server startup file.

    8.2 Setting up Client Observability Features

    Setting up client observability features in MonitorMe involves three steps:

    • Install the Client Agent: Install the "monitorme-client-agent" with npm on the client.
    • Update Configuration File: Change the configuration file provided by the "monitorme-client-agent" package. Alter the endpoint property to point to MonitorMe's API server.
    • Import and Start Recorder: Import the Recorder object from the client-agent into the index.js file (in the client) and initiate the Recorder by calling the init method.

    8.3 Installing the Visualization Dashboard with Kubernetes

    To deploy MonitorMe's visualization dashboard:

    • Download Files: Download the Kubernetes configuration files (e.g., deployment.yml, service.yml) and data.sql file from MonitorMe's "deploy" repository.
    • Apply Kubernetes Configuration: Use kubectl apply -f deployment.yml -f service.yml to deploy the MonitorMe components in your Kubernetes cluster. This command will create deployments for the UI, a Cassandra instance, scheduled maintenance tasks, and an API server, along with their respective services to expose them.
    • Confirm Endpoint Property: Ensure the endpoint property in both "monitorme-server-agent" and "monitorme-client-agent" configurations points to the service domain within your Kubernetes cluster.

    Following these steps will set up MonitorMe's visualization dashboard on Kubernetes, enabling it to provide insights into service delays and outages, thus improving the robustness and responsiveness of applications like MyPetShop or any other service utilizing complex, interconnected components.

    9. Future Directions and Roadmap

    In conclusion, MonitorMe stands out as a pioneering open-source full-stack observability solution, ingeniously aggregating traces and session recordings within a unified interface. Our commitment to enhancing security and functionality is evidenced by the seamless integration of user authentication—a feature we take great pride in. However, our vision for MonitorMe extends beyond its current capabilities. We are keenly aware of the potential enhancements that could fortify our offering:

    • Improve Options for Scaling: Recognizing the dynamic nature of data growth, we plan to introduce sophisticated tools designed to facilitate the seamless expansion of the database cluster, thereby enhancing our platform's scalability and performance.
    • Support More Languages on the Back-End: While OpenTelemetry's current support extends to JS, Go, Python, Java, and .NET, we are committed to broadening our back-end language support. This expansion will cater to a more diverse development community, accommodating the integration of additional programming languages into our observability tool.

    Looking ahead, the trajectory for MonitorMe is filled with innovation and enhancements aimed at addressing the complex and evolving demands of modern application monitoring and observability. We are dedicated to continuous improvement, striving to not only meet but exceed the expectations of our users. The journey ahead is exciting, and we invite you to join us as we pave the way toward a more observable and secure digital future.

    MonitorMe's Founder

    I am a seasoned software engineer with a passion for building innovative solutions and driving impactful projects. I'm eager to bring my expertise to a forward-thinking team. Let’s connect to explore how I can contribute to your success!

    • Profile picture of Mehdi Akiki

      Mehdi Akiki

      New York City, NY